专注分子蒸馏
联系电话 13991936459
详细介绍
| 品牌 | NEWSET/纽赛特 | 应用领域 | 化工,石油,能源,制药/生物制药 |
|---|---|---|---|
| 产品类型 | 全新 | 售后服务 | 24小时 |
| OEM&ODM定制 | 支持 | 容量 | 100L |
| 认证 | UL,?ATEX | 保修期 | 12个月 |
| 生产类型 | 国产 |
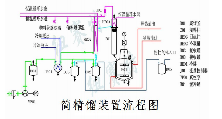
我公司生产的NCG系列小型高真空蒸馏装置,采用导热油循环加热,由1个蒸馏釜、1个填料柱、冷凝器、接收罐及加热单元、制冷单元、真空泵组等部分组成,如图示。他兼备了精馏塔分离纯度高和减压蒸馏蒸发温度低的优势,近年广泛应用于制药、精细化工、合成化学等领域,通过蒸馏纯化获得较高纯度的化学品。由于投资少,清洗方便,是一些多品种、小批量生产型化工企业的普遍选择。

小型高真空蒸馏装置性能特点及应用
1、 蒸馏柱选用新型不锈钢规整填料,单位高度的理论塔板数高、压力降小,柱外缠绕可调温电伴热,回流比可方便调整,分离效果好。
2、 带搅拌的加热釜,加速了热传递,升温快,釜体与物料的接触面温度低,不产生粘贴和碳化。
3、 选用组合式真空泵,泵前加装冷凝器并使用低温冷机冷却,使用真空球阀和精密的机械密封元件密封,系统真空度高,可达10Pa(绝压)以下。
4、 成套装置所有排空口与惰性气体储罐相连,高温下物料不与空气接触,减少物料的热变质。
5、 物料流经管路采用夹套保温,蒸馏高熔点物料也不会堵塞。

产品咨询